Skip to main content

Developer Quickstart

The Quorum Developer Quickstart uses the Besu Docker image to run a private IBFT 2.0 network of Besu nodes managed by Docker Compose.

caution

This tutorial runs a private network suitable for education or demonstration purposes and is not intended for running production networks.

Prerequisites

  • One of the following operating systems:
    • Linux on x86_64 architecture
    • macOS on an Intel processor (M1 processor not supported yet)
    • Windows 64-bit edition, with:
      • Windows Subsystem for Linux 2
      • Docker desktop configured to use the WSL2-based engine
  • Docker and Docker Compose
  • Node.js version 12 or higher
  • Hardhat
  • cURL command line
  • MetaMask
info

Allow Docker up to 4G of memory. Refer to the Resources section in Docker for Mac and Docker Desktop for details.

Generate the tutorial blockchain configuration files

To create the tutorial docker-compose files and artifacts, run:

npx quorum-dev-quickstart

Follow the prompts displayed to run Besu and logging with ELK. Enter n for Codefi Orchestrate.

Start the network

To start the network, go to the installation directory (quorum-test-network if you used the default value) and run:

./run.sh

The script builds the Docker images, and runs the Docker containers.

Four Besu IBFT 2.0 validator nodes and a non-validator node are created to simulate a base network.

When execution is successfully finished, the process lists the available services:

Services list
*************************************
Quorum Dev Quickstart
*************************************
----------------------------------
List endpoints and services
----------------------------------
JSON-RPC HTTP service endpoint : http://localhost:8545
JSON-RPC WebSocket service endpoint : ws://localhost:8546
Web block explorer address : http://localhost:25000/
Prometheus address : http://localhost:9090/graph
Grafana address : http://localhost:3000/d/XE4V0WGZz/besu-overview?orgId=1&refresh=10s&from=now-30m&to=now&var-system=All
Kibana logs address : http://localhost:5601/app/kibana#/discover
Collated logs using Grafana Loki : http://localhost:3000/d/Ak6eXLsPxFemKYKEXfcH/quorum-logs-loki?orgId=1&var-app=besu&var-search=

For more information on the endpoints and services, refer to README.md in the installation directory.
****************************************************************

To display the list of endpoints again, run:

./list.sh

Use a block explorer

You can use Chainlens Blockchain Explorer to analyze block information, contract metadata, transaction searches, and more.

note

In production networks, you must secure access to RPC nodes.

Clone the Chainlens GitHub repository:

git clone https://github.com/web3labs/chainlens-free

From the docker-compose directory, run the following command:

cd docker-compose
NODE_ENDPOINT=member1besu PORT=26000 docker-compose -f docker-compose.yml -f chainlens-extensions/docker-compose-quorum-dev-quickstart.yml up

Open http://localhost/ on your browser. You’ll see the new initialization page while it boots up. This may take 5–10 minutes for the all services to start and the ingestion sync to complete.

To stop all the services from running, run the following command from the docker-compose directory:

docker-compose down -v

Monitor nodes with Prometheus and Grafana

The sample network also includes Prometheus and Grafana monitoring tools to let you visualize node health and usage. You can directly access these tools from your browser at the addresses displayed in the endpoint list.

For more details on how to configure and use these tools for your own nodes, see the performance monitoring documentation, Prometheus documentation and Grafana documentation.

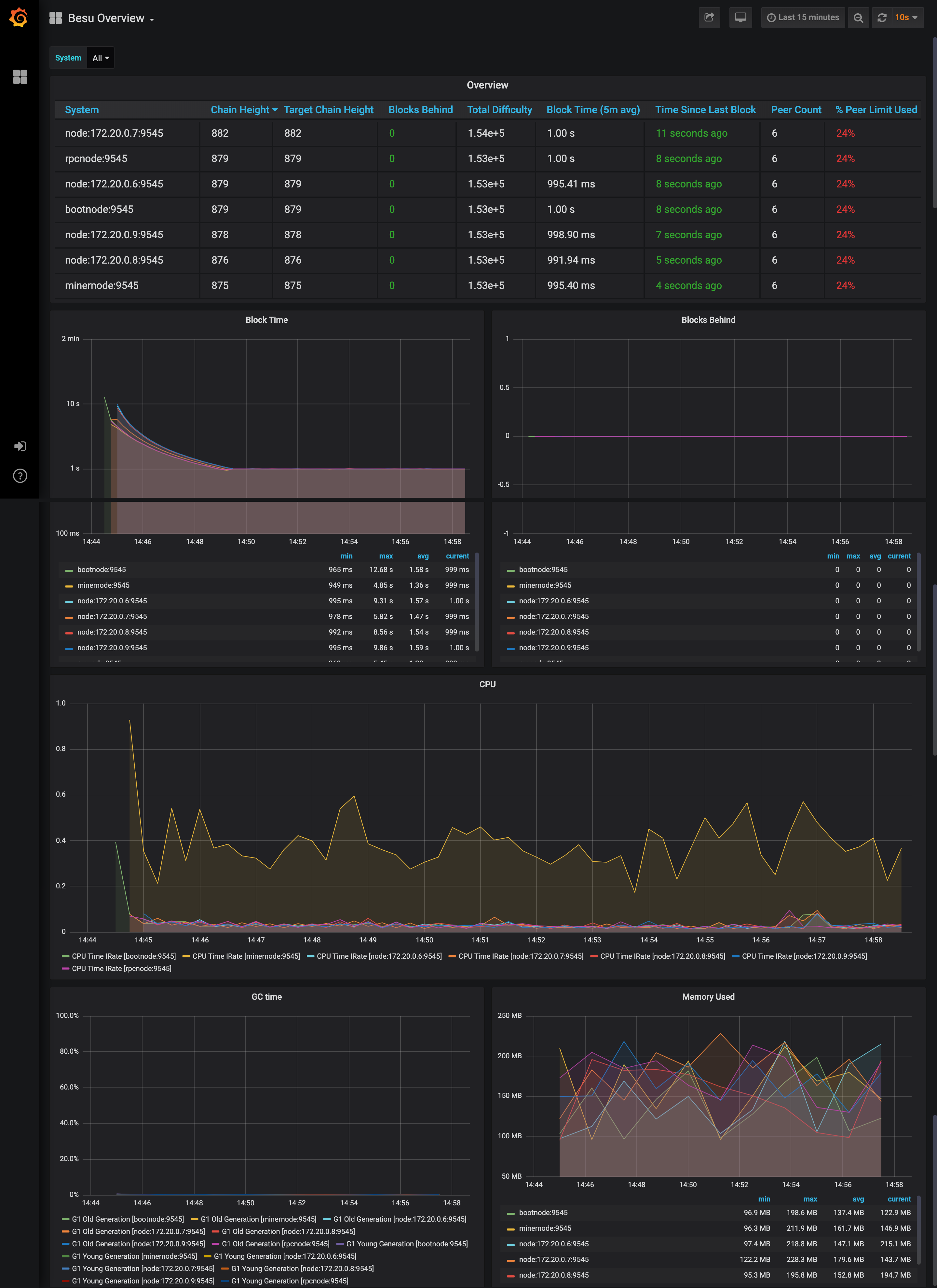
Grafana dashboard screenshot

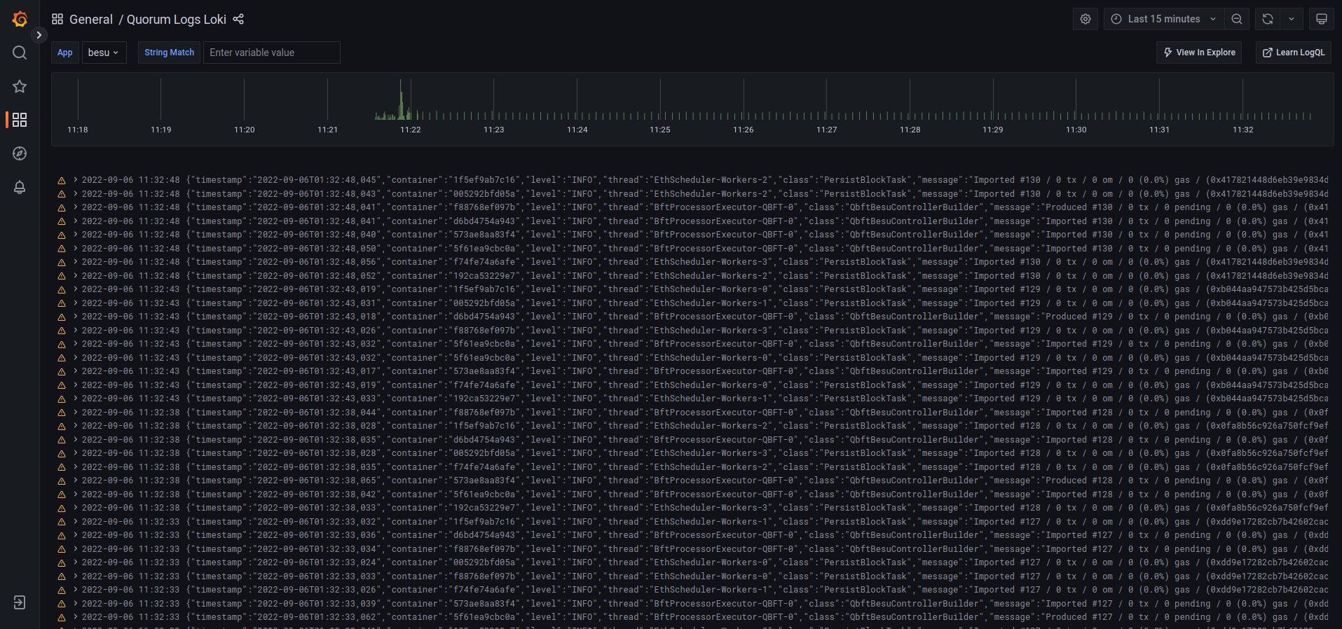
and collated logs via Grafana Loki

Grafana Loki dashboard screenshot

Run JSON-RPC requests

You can run JSON-RPC requests on:

  • HTTP with http://localhost:8545.
  • WebSockets with ws://localhost:8546.

Run with cURL

This tutorial uses cURL to send JSON-RPC requests over HTTP.

Run with Postman

You can also run all the requests with the Besu Postman collection.

Besu JSON-RPC APIs documentation in Postman format

View the Besu JSON-RPC APIs documentation in the Postman format and obtain example requests in multiple coding languages.

Run in Postman

Click the following button to fork the collection and run requests directly on your local network.

Run in Postman.

Download collection

Alternatively you can download the JSON collection file.

Request the node version

Run the following command from the host shell:

curl -X POST --data '{"jsonrpc":"2.0","method":"web3_clientVersion","params":[],"id":1}' http://localhost:8545/ -H "Content-Type: application/json"

The result displays the client version of the running node:

{
"jsonrpc": "2.0",
"id": 1,
"result": "besu/v21.1.2/linux-x86_64/oracle_openjdk-java-11"
}

Successfully calling this method shows that you can connect to the nodes using JSON-RPC over HTTP.

From here, you can walk through more interesting requests demonstrated in the rest of this section, or skip ahead to Create a transaction using MetaMask.

Count the peers

Peers are the other nodes connected to the node receiving the JSON-RPC request.

Poll the peer count using net_peerCount:

curl -X POST --data '{"jsonrpc":"2.0","method":"net_peerCount","params":[],"id":1}' http://localhost:8545/ -H "Content-Type: application/json"

The result indicates that there are four peers (the validators):

{
"jsonrpc": "2.0",
"id": 1,
"result": "0x4"
}

Request the most recent block number

Call eth_blockNumber to retrieve the number of the most recently synchronized block:

curl -X POST --data '{"jsonrpc":"2.0","method":"eth_blockNumber","params":[],"id":1}' http://localhost:8545/ -H "Content-Type: application/json"

The result indicates the highest block number synchronized on this node.

{
"jsonrpc": "2.0",
"id": 1,
"result": "0x2a"
}

Here the hexadecimal value 0x2a translates to decimal as 42, the number of blocks received by the node so far, about two minutes after the new network started.

Public transactions

This example uses the web3.js library to make the API calls, using the rpcnode accessed on http://localhost:8545.

Navigate to the smart_contracts directory and deploy the public transaction:

cd smart_contracts
npm install
node scripts/public/hre_1559_public_tx.js
# or via ethers
node scripts/public/hre_public_tx.js

This deploys the contract and sends an arbitrary value (47) from Member1 to Member3. The script then performs:

  1. A read operation on the contract using the get function and the contract's ABI, at the specified address.
  2. A write operation using the set function and the contract's ABI, at the address and sets the value to 123.
  3. A read operation on all events emitted.

The script output is as follows:

{
address: '0x2b224e70f606267586616586850aC6f4Ae971eCb',
privateKey: '0xb3f2ab4d7bb07a4168432fb572ceb57fd9b842ed8dc41256255db6ff95784000',
signTransaction: [Function: signTransaction],
sign: [Function: sign],
encrypt: [Function: encrypt]
}
create and sign the txn
sending the txn
tx transactionHash: 0x423d56f958a316d2691e05e158c6a3f37004c27a1ec9697cf9fed2a5c2ae2c2b
tx contractAddress: 0xB9A44d3BeF64ABfA1485215736B61880eDe630D9
Contract deployed at address: 0xB9A44d3BeF64ABfA1485215736B61880eDe630D9
Use the smart contracts 'get' function to read the contract's constructor initialized value ..
Obtained value at deployed contract is: 47
Use the smart contracts 'set' function to update that value to 123 ..
sending the txn
tx transactionHash: 0xab460da2544687c5fae4089d01b14bbb9bea765449e1fd2c30b30e1761481344
tx contractAddress: null
Verify the updated value that was set ..
Obtained value at deployed contract is: 123
Obtained all value events from deployed contract : [47,123]

We also have a second example that shows how to transfer ETH between accounts. Navigate to the smart_contracts directory and deploy the eth_tx transaction:

cd smart_contracts
npm install
node scripts/public/hre_eth_tx.js

The output is as follows:

Account A has balance of: 90000
Account B has balance of: 0
create and sign the txn
sending the txn
tx transactionHash: 0x8b9d247900f2b50a8dded3c0d73ee29f04487a268714ec4ebddf268e73080f98
Account A has an updated balance of: 89999.999999999999999744
Account B has an updated balance of: 0.000000000000000256

Create a transaction using MetaMask

You can use MetaMask to send a transaction on your private network.

  1. Open MetaMask and connect it to your private network RPC endpoint by selecting Localhost 8545 in the network list.
  2. Choose one of the following test accounts and import it into MetaMask by copying the corresponding private key.
Do not use the test accounts on Ethereum Mainnet or any production network.

The following accounts are test accounts and their private keys are publicly visible in this documentation and in publicly available source code.

They are not secure and everyone can use them.

Using test accounts on Ethereum Mainnet and production networks can lead to loss of funds and identity fraud.

In this documentation, we only provide test accounts for ease of testing and learning purposes; never use them for other purposes.

Always secure your Ethereum Mainnet and any production account properly.

See for instance MyCrypto "Protecting Yourself and Your Funds" guide.

"Test Account 1 (address 0xfe3b557e8fb62b89f4916b721be55ceb828dbd73)"

Private key to copy :

0x8f2a55949038a9610f50fb23b5883af3b4ecb3c3bb792cbcefbd1542c692be63

Initial balance : 200 Eth (200000000000000000000 Wei)

"Test Account 2 (address 0x627306090abaB3A6e1400e9345bC60c78a8BEf57)"

Private key to copy :

0xc87509a1c067bbde78beb793e6fa76530b6382a4c0241e5e4a9ec0a0f44dc0d3

Initial balance : 90000 Eth (90000000000000000000000 Wei)

"Test Account 3 (address 0xf17f52151EbEF6C7334FAD080c5704D77216b732)"

Private key to copy :

0xae6ae8e5ccbfb04590405997ee2d52d2b330726137b875053c36d94e974d162f

Initial balance : 90000 Eth (90000000000000000000000 Wei)

note

Besu doesn't incorporate account management. To create your own account, you have to use a third-party tool, such as MetaMask.

  1. After importing an existing test account, create another test account from scratch to use as the recipient for a test Ether transaction.

  2. In MetaMask, select the new test account and copy its address.

  3. In the Block Explorer, search for the new test account by selecting the 🔍 and pasting the test account address into the search box.

    The new test account displays with a zero balance.

  4. Send test Ether from the first test account (containing test Ether) to the new test account (which has a zero balance).

    tip

    You can use a zero gas price here as this private test network is a free gas network, but the maximum amount of gas that can be used (the gas limit) for a value transaction must be at least 21000.

  5. Refresh the Block Explorer page in your browser displaying the target test account.

    The updated balance reflects the transaction completed using MetaMask.

Smart contract and dapp usage

You can use a demo dapp called QuorumToken which uses an ERC20 token that is deployed to the network.

We'll use Hardhat, Ethers and MetaMask to interact with the network, which involves the following steps:

  1. Deploy the contract and save the contract's address.
  2. Start the dapp, and read and transact with the deployed token.

The dapps/quorumToken directory is this structured in this manner (only relevant paths shown):

quorumToken
├── hardhat.config.ts // hardhat network config
├── contracts // the QuorumToken.sol
├── scripts // handy scripts eg: to deploy to a chain
├── test // contract tests
└── frontend // dapp done in next.js
├── public
├── src
├── styles
├── tsconfig.json

Deploy the contract

Once the network is up and running, enter the quorumToken directory and run the following:

# install dependencies
npm i
# compile the contract
npm run compile
npm run test
# deploy the contract to the quickstart network
npm run deploy-quorumtoken

The output is similar to the following:

# compile
> quorumToken@1.0.0 compile
> npx hardhat compile

Generating typings for: 5 artifacts in dir: typechain-types for target: ethers-v6
Successfully generated 24 typings!
Compiled 5 Solidity files successfully

# test
> quorumToken@1.0.0 test
> npx hardhat test

QuorumToken
Deployment
✔ Should have the correct initial supply (1075ms)
✔ Should token transfer with correct balance (78ms)


2 passing (1s)

# deploy
Contract deploy at: 0x5FbDB2315678afecb367f032d93F642f64180aa3

This will deploy the contract to the network and return the address. Please save this address for the next step.

Run the dapp

The dapp runs a local website using Next.js, and uses the contract in the previous step deployed on the network.

With the blockchain running, and MetaMask connected to localhost on port 8545, import one of our test accounts via private key, and run the following command:

cd frontend
npm i
npm run dev

This starts the dapp, binding it to port 3001 on your machine.

> webapp@0.1.0 dev
> next dev -p 3001

- ready started server on [::]:3001, url: http://localhost:3001
- event compiled client and server successfully in 270 ms (18 modules)
- wait compiling...
- event compiled client and server successfully in 173 ms (18 modules)

In the browser where you have MetaMask enabled and one of the test accounts loaded, open a new tab and navigate to the QuorumToken dapp. Connect to MetaMask and input the address from the previous step. Fox example our contract above deployed to 0x5FbDB2315678afecb367f032d93F642f64180aa3.

The dapp will then read the balance of the account from MetaMask and get details of the contract. You can then send funds to another address (any of the other test accounts) on the network, and MetaMask will sign and send the transaction.

You can also search for the transaction and view its details in the Block Explorer.

Dapp UI

The MetMask UI also keeps a record of the transaction.

Dapp UI

Deploy your own dapp

You can deploy your own dapp to the Quorum Developer Quickstart by configuring your dapp to point to the Quickstart network.

We recommend using Hardhat, and you can use the sample hardhat.config.js to configure the networks object in the Hardhat configuration file to specify which networks to connect to for deployments and testing. The Quickstart's RPC service endpoint is http://localhost:8545.

For example, the following is the Hardhat configuration file for the QuorumToken dapp used in the Quickstart GoQuorum network:

module.exports = {
networks: {
// in built test network to use when developing contracts
hardhat: {
chainId: 1337
},
quickstart: {
url: "http://127.0.0.1:8545",
chainId: 1337,
// test accounts only, all good ;)
accounts: [
"0x8f2a55949038a9610f50fb23b5883af3b4ecb3c3bb792cbcefbd1542c692be63",
"0xc87509a1c067bbde78beb793e6fa76530b6382a4c0241e5e4a9ec0a0f44dc0d3",
"0xae6ae8e5ccbfb04590405997ee2d52d2b330726137b875053c36d94e974d162f"
]
}
},
defaultNetwork: "hardhat",
...
...

Deploy the contract using:

npx hardhat run ./scripts/deploy_quorumtoken.ts --network quickstart

Stop and restart the private network without removing containers

To shut down the private network without deleting the containers:

./stop.sh

This command stops the containers related to the services specified in the docker-compose.yml file.

To restart the private network:

./resume.sh

Stop the private network and remove containers

To shut down the private network and delete all containers and images created from running the sample network and the Pet Shop dapp:

./remove.sh

Add a new node to the network

New nodes joining an existing network require the following:

  • The same genesis file used by all other nodes on the running network.
  • A list of nodes to connect to; this is done by specifying bootnodes, or by providing a list of static nodes.
  • A node key pair and optionally an account. If the running network is using permissions, then you need to add the new node's enode details to the permissions file used by existing nodes.

The following steps describe the process to add a new node to the Developer Quickstart.

1. Create the node key files

Create a node key pair and account for a new node by running the following script:

cd ./extra
npm install
node generate_node_keys.js --password "Password"
note

The --password parameter is optional.

2. Create new node directory

Navigate to the directory where the configuration files for the network were created.

note

The directory was specified in an earlier step when running npx quorum-dev-quickstart. The default location is ./quorum-test-network.

In the config/nodes directory, create a subdirectory for the new node (for example, newnode), and move the nodekey, nodekey.pub, address and accountkey files from the previous step into this directory.

3. Update docker-compose

Add an entry for the new node into the docker-compose file:

newnode:
<<: *besu-def
container_name: newnode
volumes:
- public-keys:/opt/besu/public-keys/
- ./config/besu/:/config
- ./config/nodes/newnode:/opt/besu/keys
- ./logs/besu:/tmp/besu
depends_on:
- validator1
networks:
quorum-dev-quickstart:
ipv4_address: 172.16.239.41
important

Select an IP address and port map not being used for the other containers. Mount the newly created folder ./config/nodes/newnode to the /opt/besu/keys directory of the new node, as seen in this example.

4. Update Prometheus configuration

Update prometheus.yml in the ./config/prometheus/ directory to configure metrics to display in Grafana.

Insert the following under scrape_configs section in the file. Change job_name and targets appropriately if you've updated them.

- job_name: newnode
scrape_interval: 15s
scrape_timeout: 10s
metrics_path: /metrics
scheme: http
static_configs:
- targets: [newnode:9545]

5. Update files with the enode address

Add the new node's enode address to the static nodes file and permissions file. The enode uses the format enode://pubkey@ip_address:30303. If the nodekey.pub is 4540ea...9c1d78 and the IP address is 172.16.239.41, then the enode address is "enode://4540ea...9c1d78@172.16.239.41:30303", which must be added to both files.

Alternatively, call the perm_addNodesToAllowlist API method on existing nodes to add the new node without restarting.

note

Calling the API method by itself only persists for as long as the nodes remain online and is lost on the next restart.

On a live network, the new node must be added to the permissions file so that subsequent restarts of the nodes are aware of the change.

6. Start the network

Once complete, start the network up with ./run.sh. When using the smart contract you can either make changes via a dapp or via RPC API calls.